Janua is a new fork of Apache Guacamole with comprehensive support for modern Wayland-based systems.

It is built for GNOME Remote Desktop and KDE KRdp compatibility:

  • FreeRDP 3 support
  • RDPSND version 8
  • H.264/AVC codecs for RDPGFX (required by KDE KRdp)
Janua Dashboard

A visual node-based programming environment for AI workflows, featuring a decentralized message bus architecture with a PostgreSQL data plane.

  • Visual drag-and-drop module interface
  • Decentralized message bus architecture
  • Multi-provider LLM support (Anthropic, OpenAI, Mistral, Ollama)
  • Agent team management with hierarchical roles
ThoughtMaker Screenshot

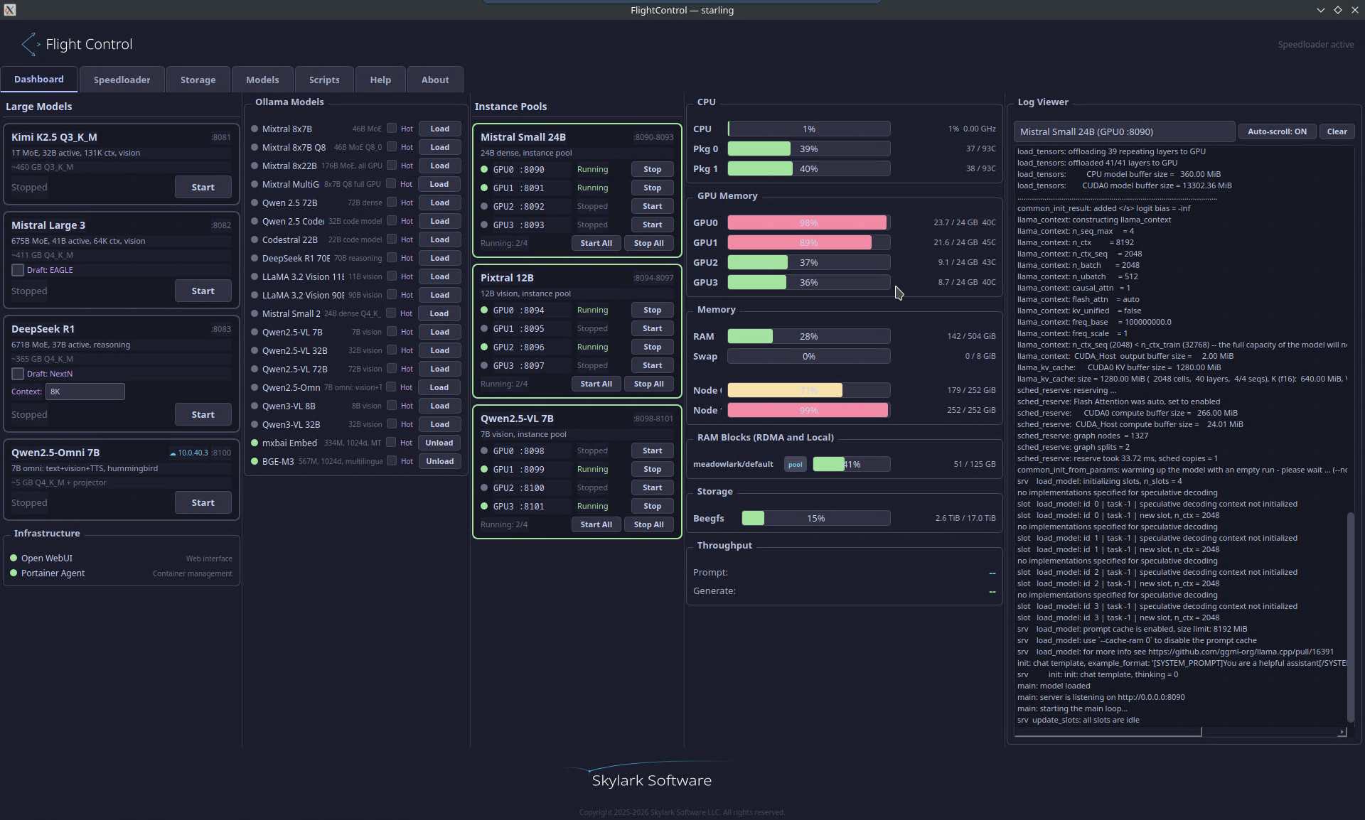
A management dashboard for LLM inference infrastructure, providing control over models, instance pools, GPU allocation, and distributed storage.

  • Multi-model management (Mistral, DeepSeek, Qwen, Kimi, LLaMA)
  • Speculative decoding with draft model support
  • Instance pool orchestration with per-GPU assignment
  • Speedloader for hot/cold model storage tiers
  • RDMA-enabled distributed block storage with RAID aggregation
FlightControl Dashboard FlightControl Speedloader

EagleBranch

EAGLE speculative decoding for llama.cpp. Adds EAGLE v1/v2 support for Mistral Large 3 and NextN/MTP for DeepSeek R1/V3.

  • EAGLE v1/v2 speculative decoding for Mistral Large 3 (675B)
  • NextN/MTP native speculative decoding for DeepSeek R1/V3 (671B)
  • Full MLA (Multi-head Latent Attention) and MoE support
  • Auto-detection of EAGLE method from GGUF metadata
  • Drop-in llama.cpp fork — 9 commits, ~1100 lines across 15 files

Life management tools. A sovereign-cloud alternative to NextCloud — self-hosted or cloud-hosted, with zero footprint on your devices.

  • Self-hosted with HTTPS reverse proxy and Tailscale — your data never leaves your infrastructure
  • Web client works on any device including mobile — delete the bookmark and nothing exists on your phone
  • Cross international borders with no apps, no data, no trace — no Graphene phone needed
  • 18 modules: tasks, email, calendar, recipes, finance, health, weather, knowledge base, and more
  • Native Qt6/C++ cross-platform desktop client — Swift for Apple coming soon
Coming Soon
BlueSky Web - Module Grid BlueSky Qt Desktop Client BlueSky Qt - Bibliotheca Library BlueSky Qt Email Client BlueSky Web - Officina Suite BlueSky Web - Unified Storage

Distributed multi-room audio routing in Rust. A software AV receiver that connects speaker nodes across a network with AI control via MCP.

  • Route TTS, music, or system audio to any room, group, or broadcast everywhere
  • Per-room volume and mute with live web dashboard
  • STT microphone routing — select which room's mic feeds speech recognition
  • AI control via MCP — Claude can manage routing, volume, and STT sources
  • Rust server + Python nodes with system tray integration
Skywire Dashboard

Fast hybrid RAM/storage management for LLM models. Written in Rust. Keeps frequently-used models in RAM for instant access while storing others on cold storage.

  • Multi-tier RAM storage — local DDR5, remote NVMe-oF over RDMA
  • One-click promote/demote with automatic tier selection
  • Fastest-fit placement with failover across pools
  • Remote pool lifecycle — connect/disconnect with progress feedback
  • Model pinning and async background transfers
  • Support for Ollama, llama.cpp, vLLM, and HuggingFace
Speedloader Models Speedloader Storage Tiers